Skip to main content

Trace View

When you click on a trace in the list, the Trace View panel opens to show detailed information about the request flow across services.

Trace Lookup

If you already have a trace id, you can directly lookup the trace details using the Trace Lookup page from the Menu sidebar.

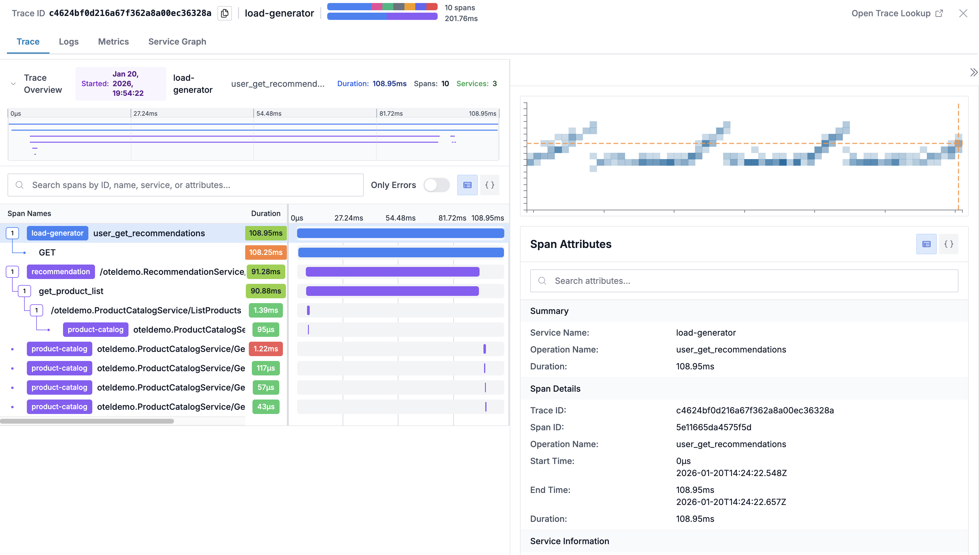
Trace Header

The header displays:

  • Trace ID: Unique identifier (click to copy)
  • Root Service: The service that initiated the trace
  • Span Distribution: Distribution of span counts by name
  • Duration by Service: Duration breakdown by service

Tabs

The Trace View provides multiple tabs for different perspectives:

Trace Tab

The waterfall visualization shows all spans in the trace:

Trace Waterfall

Key Features:

  • Timeline: Visual representation of span timing in a flamegraph
  • Hierarchical view: Parent-child relationships between spans
  • Latency Duration Comparison: Latency distribution of each span in comparison to other traces
  • Duration bars: Length indicates relative duration
  • Status colors: Red highlights for error spans
  • Expand/collapse: Click spans to show/hide children

Span Details

Click on any span to view:

  • Operation name and service
  • Start time and duration
  • Span status (OK, Error, Unset)
  • All span attributes
  • Events and logs attached to the span
Span Attributes

Latency Distribution

On hovering duration column on any span row, you can see its latency comparison with same span across other traces. This helps you quickly know whether the span latency is expected or anomolous w.r.t other traces.

Latency Distribution Summary

Logs Tab

View logs from services involved in the trace:

  • Filtered to the trace's time window
  • Correlated by trace ID when available
  • Searchable within the log view

This makes it easy to cross-correlated traces with corresponding logs.

Metrics Tab

Infrastructure metrics for services in the trace:

  • CPU usage during the request
  • Memory consumption

This makes it easy to cross-correlated performance with resource utilization.

Service Graph Tab

Visual representation of service dependencies involved in the trace:

  • Shows services involved in the trace
  • Displays call relationships

From the trace view, you can navigate to:

  • Log entries from the same services
  • Metrics dashboards
  • Service topology views

Best Practices

  1. Follow the critical path: Identify the longest spans to find bottlenecks
  2. Check error spans: Red spans indicate failures worth investigating
  3. Look at span gaps: Time between spans may indicate queuing or async processing
  4. Review attributes: HTTP status codes, database queries, and error messages provide debugging context
  5. Compare with metrics: Use the Metrics tab to see if resource constraints correlate with slow spans

Support

If you need assistance or have any questions, please reach out to us through: